.png?width=1080&height=746&name=cisco%20live%20modern%20ads%20(2).png)
Know What’s Really Going On in Your Customers' Networks
See the Whole Picture, Fix What Matters.
Give your team clear visibility and full control over every client network — with NetOp's MSP Network Monitor.
Understand what’s going wrong, why it’s happening, and how to fix it — before it impacts the user experience.
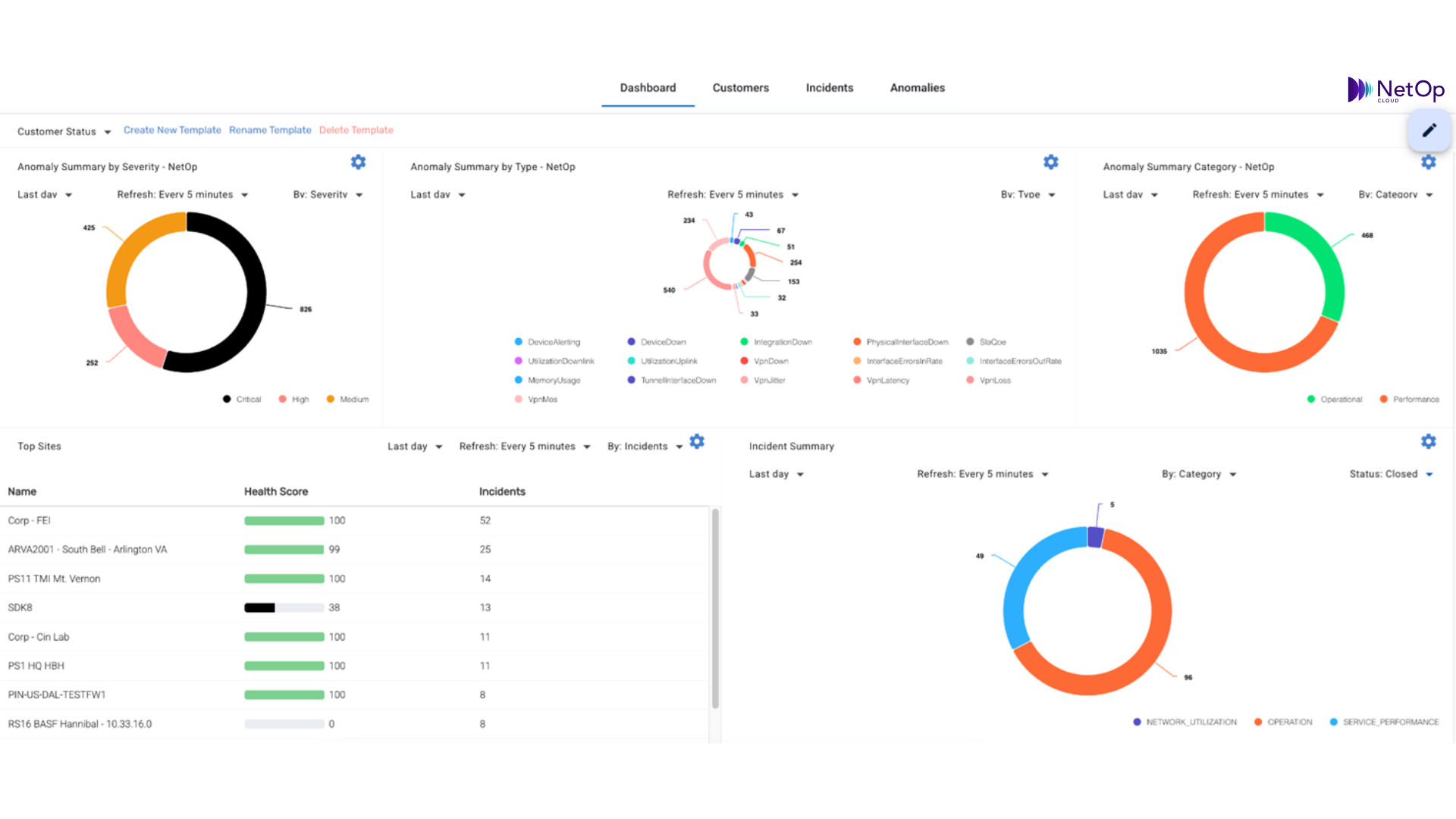
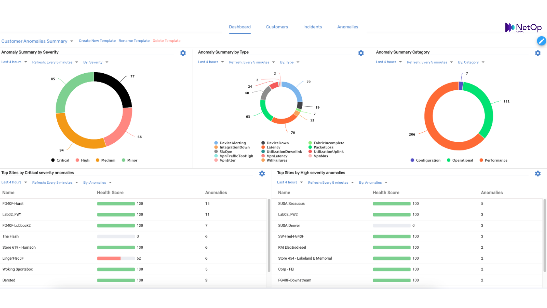
✔️ End-to-End Visibility: Instantly visualize the health and performance of every site, device, and service across your clients’ networks.
✔️ All-in-One Issue Resolution Hub: Go from detection to root cause to fix — seamlessly. AI correlates issues, prioritizes impact, and recommends precise actions.
✔️ Multi-Vendor, Multi-Site Made Simple: Eliminate complexity while managing diverse environments with one unified platform.
✔️ Scalable Automation: Onboard clients faster, provision networks in a click, and resolve issues proactively — with minimal effort.
✔️ No More Alert Fatigue: Focus only on what matters. Our AI filters the noise to surface the real problems that require action.
And more...
Bottom Line Results for MSP Network Monitoring
50% Fewer Critical Incidents
Due to proactive AI-driven troubleshooting.
30% Faster Issue Resolution
With automated root cause analysis.
Reduced IT Overhead
By eliminating unnecessary manual investigations.
Transform Your MSP with NetOp's Network Monitoring Solution
MSP Networking with NetOp Cloud
AI Network Monitoring
Predictive Network Analytics & Reporting
Automated Network Management
Smart Network AIOps
The NetOp Advantage
- Predict & Prevent Downtime – No more reactive firefighting. AI continuously analyzes patterns to detect potential failures before they impact customers.
- Boost Service Quality – Keep clients happy with seamless network performance and proactive issue resolution.
- Grow Without Scaling Costs – Automate repetitive tasks, reduce manual troubleshooting, and handle more clients efficiently.
- Streamline Multi-Vendor Management – One AI-powered platform for managing networks across vendors, locations, and infrastructures
"NetOp completely transformed our network operations. We can see the full network topology with ease. The predictive insights and proactive automation have saved us time and headaches while boosting performance." ⭐️⭐️⭐️⭐️⭐️ -Sr Network Manager, Global Tech MSP
"Managing multi-vendor systems used to feel impossible, but NetOp made it seamless. The unified dashboard and real-time insights are invaluable to our team." ⭐️⭐️⭐️⭐️⭐️ -Infrastructure Specialist, Hybrid Cloud Solutions Provider
"NetOp is different than any network monitoring solution we've tried. We receive detailed network reporting and analytics, and proactive recommendations. It's been far better than our previous solution." ⭐️⭐️⭐️⭐️⭐️ -IT Network Administrator, US-based University
"The noise reduction capabilities alone have been a game-changer. We’ve saved countless hours sorting through alerts, allowing us to focus on what really matters." ⭐️⭐️⭐️⭐️⭐️ -IT Operations Lead, Multi-Site Enterprise
Ready to Future-Proof Your MSP Business?
Discover how AI-driven automation can optimize network operations, reduce costs, and keep clients happy.
